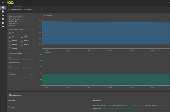
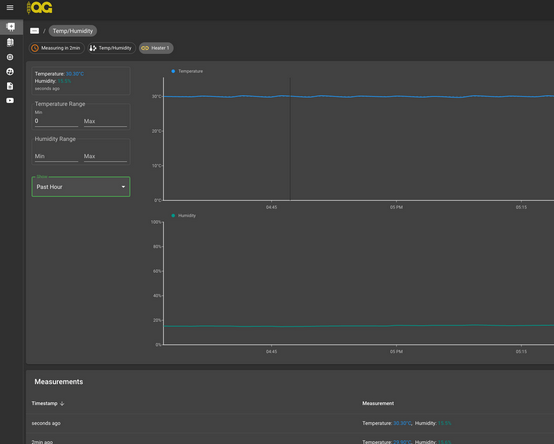
High moisture Corn is generally ideally used at a lower temperature setting 30 Degrees Celsius, or 88 Degrees Fahrenheit. Although the Canadian Grain Commission generally suggests a max Corn grain drying temperature of 45 Degrees Celsius, or 113 Degrees Fahrenheit, Adjusting the average temperature up to 38 to 40 generally results in an over drying effect on the bottom of the bin. A lower and slower temperature can result in a more even drying effect. Our results for corn show that a small batch (5 Hp fan, 1800 bushel in a 4000 bushel bin) can result in an average point reduction from 27 Moisture content to 19 in a 1-2 day period during late fall above freezing temperatures for smaller batches.